What is a Test Coverage Report?
Testing is the safety net of software development. It confirms that the built product not only works as intended, but also delivers value to users. However, one of the biggest challenges for QA managers and test leads is understanding whether their testing efforts truly cover all the critical requirements. This is where the concept of a Test Coverage Report becomes essential.
What Is Test Coverage?
At its core, test coverage refers to the degree to which requirements are validated by tests. It also can be phrased differently - it answers following questions::
- Do we have tests for every requirement?
- Are those tests executed?
- Do they pass or fail?
Coverage is certainly not about the number of tests, it’s about confidence. A system with thousands of tests, but no link to requirements cannot prove compliance or completeness. On th e other hand, a system with fewer, but well-linked tests provides clarity and assurance.
Why Coverage Reporting Matters
For QA leaders and stakeholders, visibility into testing efforts is crucial for making informed decisions about release readiness and risk. Coverage reports cut through the complexity of modern test suites to provide clear, actionable insights. They answer the questions that matter most:
- Are all business-critical requirements covered by tests?
- Which requirements remain untested?
- What is the progress of test execution?
- Where do failures pose a risk to delivery or compliance?
In regulated industries, coverage reports provide documented evidence that each requirement has been verified. For Agile teams, they support faster decision-making by showing gaps early and avoiding unpleasant surprises at release time.
The GAMP 5 Perspective
The GAMP 5 guidelines emphasize the importance of linking requirements, design and verification. Its life cycle model shows that every specification should trace through to design and finally to verification activities. Without coverage analysis, this link is incomplete. Taking these aspects into consideration, coverage reporting is not just a best practice.It is a regulatory necessity in sectors such as pharmaceuticals and medical devices.
Coverage Reporting in Jira with ATM
While Jira is widely used to manage Agile projects, it does not natively provide comprehensive coverage reports. This is where Appsvio Test Management (ATM) extends Jira with structured test management capabilities.

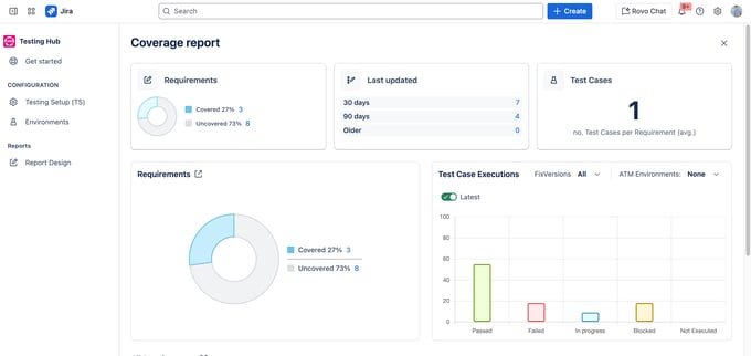
Track your test coverage at a glance: view covered vs. uncovered requirements,
average test cases per requirement, and latest execution results.
ATM introduces dedicated entities such as Test Cases, Executions, and Defects.Later on, it connects them to requirements (which can be native Jira Epics or Stories). With these links in place, ATM generates Coverage Reports that show at a glance:
- The percentage of requirements covered by tests.
- Which requirements are uncovered and represent risk.
- Execution progress, including Passed, Failed and In Progress statuses.
- Coverage grouped by requirement priority, helping teams focus on high-risk areas.
For example, a QA manager can immediately see if all “Critical” requirements have executed tests and whether those tests have passed.
A Practical View for QA Teams
The Test Coverage Report in ATM is more than a dashboard. In reality, it is a decision-making tool. By consolidating requirements, tests and executions into a single view, it gives QA managers control over the testing process. Instead of chasing spreadsheets or piecing together information from multiple projects, the report provides a single source of truth within Jira.
Teams can use it to:
- Verify that no requirement is left untested before release.
- Prioritize testing activities based on requirement risk levels.
- Provide stakeholders with transparent, data-driven updates.
Why It Matters for Quality and Compliance
From a QA professionals perspective, coverage reporting is not about ticking boxes. It is about ensuring that software is fit for purpose and ready for release. On top of that, in Agile environments, it supports the fast feedback loop. In regulated environments, it provides the compliance evidence demanded by auditors.
By combining Jira’s flexibility with ATM’s structured reports, organizations achieve both agility and assurance. Coverage reporting ensures that every requirement,no matter how big or small, gets the attention it deserves.